Effective Workload Management
📝 Context: Effective workload management is crucial for maximizing team productivity and achieving project success. This guide explains how to manage team workloads efficiently using the Time in Status add-on and provides tips on improving workload management based on sprint data. |
|---|
🤔 User Problem: Teams need a way to manage workloads efficiently to maximize productivity and avoid burnout. Effective workload management involves understanding the team's workload, identifying common mistakes, and leveraging sprint data to make informed decisions. |
|---|
What Is the Team Workload?
By team workload, we mean the collective amount of work assigned to a group of individuals working towards a common target.
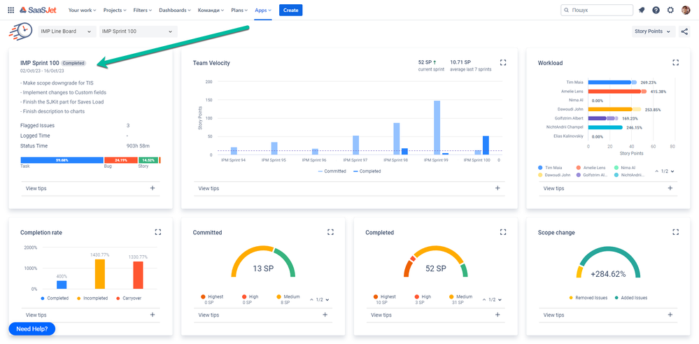
Where can I see my Team's Workload?
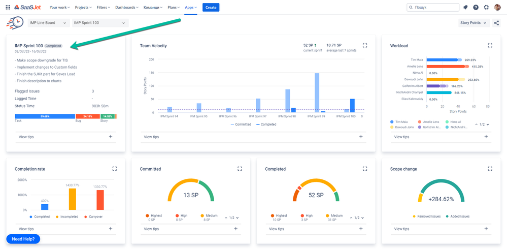
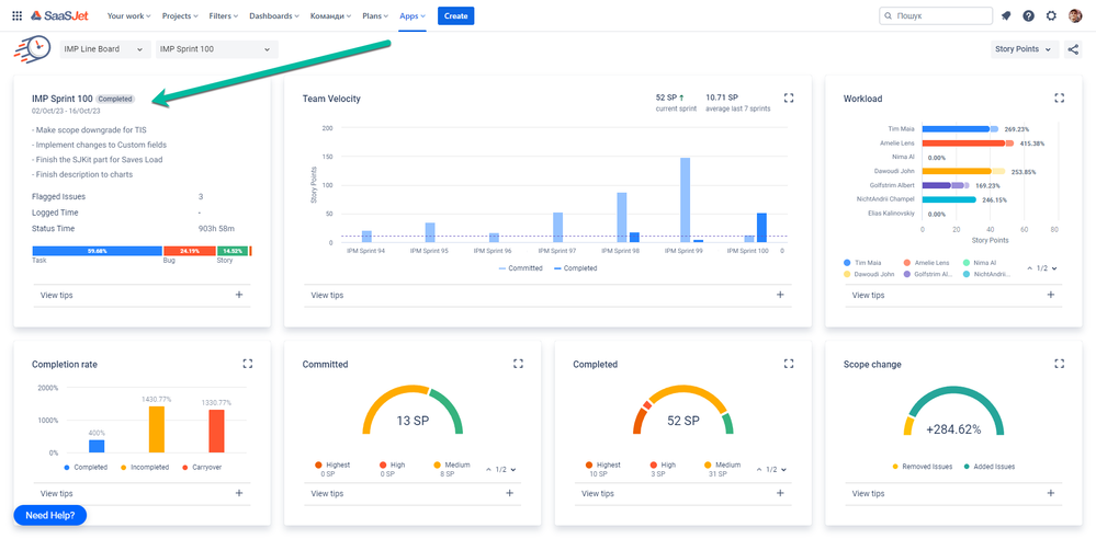
You can check the Team's Workload in Sprint Performance Report in Time in Status add-on.

Report offers Scrum teams a comprehensive look at sprint activities and data. The report helps you monitor progress and performance of the completed sprint, enabling you to make well-informed decisions.
The report displays the committed, added, workload and removed issues for each team member associated with issues at the end of the selected sprint.
Here are the Top 5 Common Mistakes in Team Workload Management and How to Fix them
1. Uneven Workload Distribution: Regularly assess workloads and distribute tasks based on team members' skills and capacity. Encourage open communication to identify and address workload imbalances.
2. Neglecting Individual Talents: Invest time in understanding each team member's strengths and weaknesses. Ensure a balanced distribution of responsibilities that aligns with individual talents and skills.
3. Lack of Proper Planning: Implement effective planning strategies by breaking down tasks, setting priorities, and utilizing project management software. Review and adjust plans regularly as needed.
4. Communication Gaps: Foster clear communication channels within the team. Regular check-ins and status updates help understand each team member's workload and address any concerns or challenges.
5. Micromanagement: Trust your team members and provide autonomy. Avoid micromanaging by setting clear expectations, providing support, and allowing individuals to take ownership of their tasks.
How can Team Workload be improved based on sprint data?
Improving team workload based on sprint data is crucial for enhancing productivity, avoiding burnout, and ensuring balanced contributions from all team members. Here’s a structured approach to leveraging sprint data for better workload management:
1. Analyze Historical Sprint Data
Review Completed Sprints: Look at past sprints to identify patterns in workload distribution, completed tasks, and areas where the team struggled or excelled.
Identify Bottlenecks: Pinpoint stages in the sprint where work often gets delayed. This could be during the coding, testing, or review phases.
Evaluate Task Estimates: Compare estimated time versus actual time spent on tasks to assess estimation accuracy.

2. Use Data-Driven Insights
Velocity Tracking: Measure the team’s velocity (the amount of work completed in a sprint) to set realistic goals. If velocity fluctuates significantly, investigate why.

Burndown Charts: Use burndown charts to monitor progress within a sprint. If the chart shows a consistent lag, it might indicate overcommitting or inefficiencies.
3. Balance Workload Distribution
Task Assignment Analysis: Check if work is evenly distributed among team members. Identify if certain members are consistently overloaded or underloaded.
Skill Set Utilization: Ensure tasks are assigned based on skill sets and expertise to improve efficiency and job satisfaction.
Capacity Planning: Consider each team member’s capacity, factoring in holidays, meetings, and personal time off to allocate tasks more effectively.
4. Improve Sprint Planning
Backlog Refinement: Regularly update and prioritize the backlog to ensure the most critical tasks are addressed first.
Sprint Goals: Set clear and achievable sprint goals based on historical data and current team capacity.

Task Breakdown: Break down large tasks into smaller, manageable chunks to improve tracking and assignment.
5. Implement Continuous Feedback
Retrospectives: Hold sprint retrospectives to discuss what went well and what didn’t. Use this feedback to make adjustments in future sprints.
Daily Stand-ups: Use daily stand-ups to address issues and redistribute tasks if someone is overloaded quickly.
Anonymous Feedback: Encourage team members to provide anonymous feedback about workload and process improvements.
📈 Outcomes:
|
|---|
If you need help or want to ask questions, please contact SaaSJet Support or email us at support@saasjet.atlassian.net
Haven't used this add-on yet? Try it now!